Comprehensive dashboards provide healthcare providers with actionable insights to improve patient outcomes and optimize care delivery
Track medication adherence patterns with detailed analytics, identify trends, and receive insights to improve patient outcomes.

Instant notifications for missed doses, critical health changes, and system alerts to ensure timely care interventions.

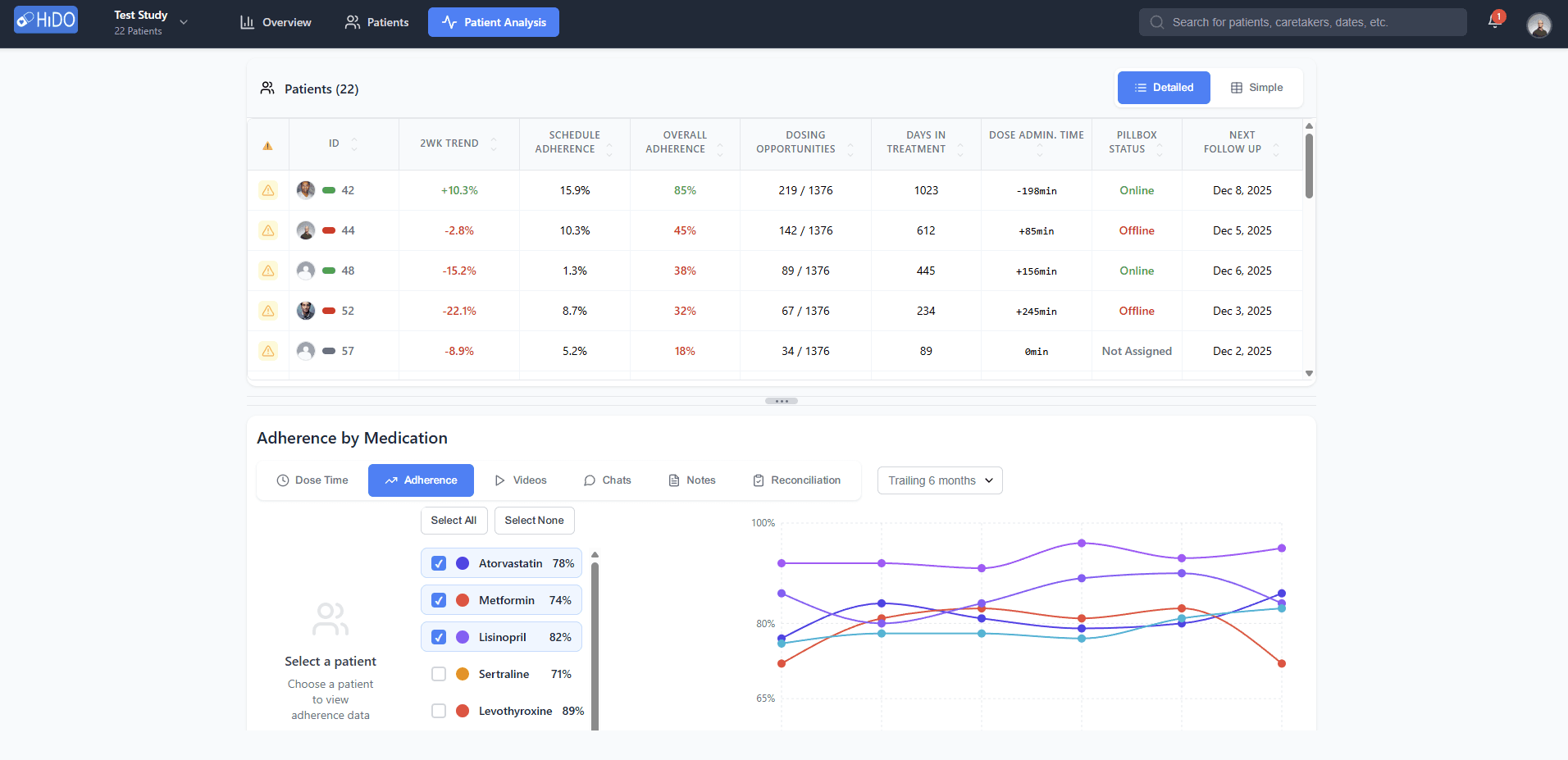
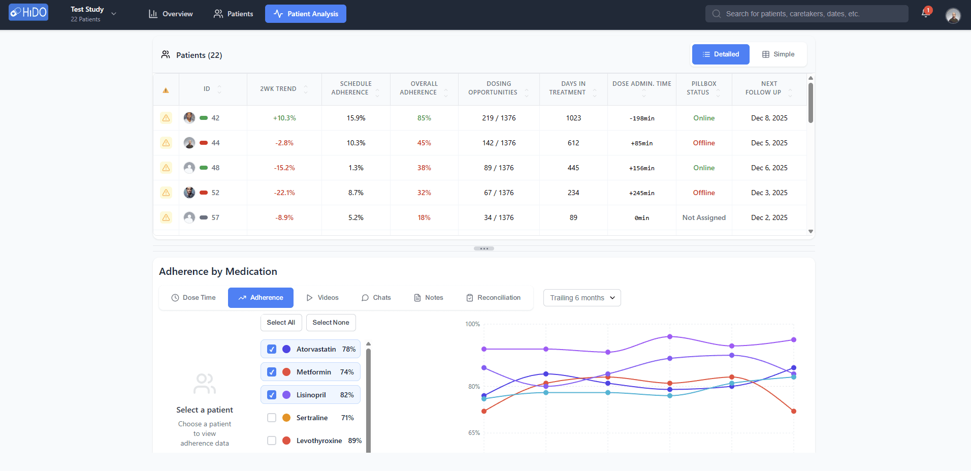
Analyze adherence patterns over time with intelligent behavioral insights. Track patient engagement, identify behavioral trends, and leverage data-driven recommendations to optimize medication compliance and care delivery.

Intuitive mobile apps that keep patients and caregivers connected with real-time medication management

Manage medications effortlessly

Track your medication history

Never miss a dose